
Stremio es una aplicación que permite disfrutar de películas, series y hasta canales en vivo en un solo lugar. Esto es posible gracias a sus addons; no obstante, es común que estos sufran caídas inesperadas. Por suerte, recientemente nos enteramos de que existe una nueva herramienta de saber si un addon de Stremio está caído y decidimos escribir este post para que la conozcas.
Su nombre es Stremio Status, una plataforma que monitorea la disponibilidad de addons de Stremio tales como Torrentio, Comet, MediaFusion, KnightCrawler, AnimeKitsu, entre otros. Si quieres conocer a fondo todas las ventajas que ofrece esta utilidad, te invitamos a leer este artículo hasta el final.
¿Qué es Stremio Status y que funciones ofrece?

Stremio Status es un proyecto de código abierto que centraliza el estado de los addons más populares para que sepas, al instante, si alguno ha dejado de funcionar. Su código fuente está disponible en GitHub.
Lo mejor de todo es que no debes preocuparte por instalar nada. El desarrollador de Stremio Status ha habilitado un portal web, donde cualquiera puede ver el monitoreo de los addons en tiempo real, al que accedes con el siguiente botón:
Te presentamos las funciones principales de esta plataforma:

- Tablero con lista de addons: en la página principal encontrarás los diversos complementos que Stremio Status monitorea mediante un gráfico de barras. Si toda la barra es verde, el servicio ha estado estable al 100%, pero en caso de lo contrario verás marcas rojas indicando fallos (gráfico que explicaremos con más detalle en breve). En la parte superior central dispones de un filtro para buscar addons por nombre, categoría o estado actual.

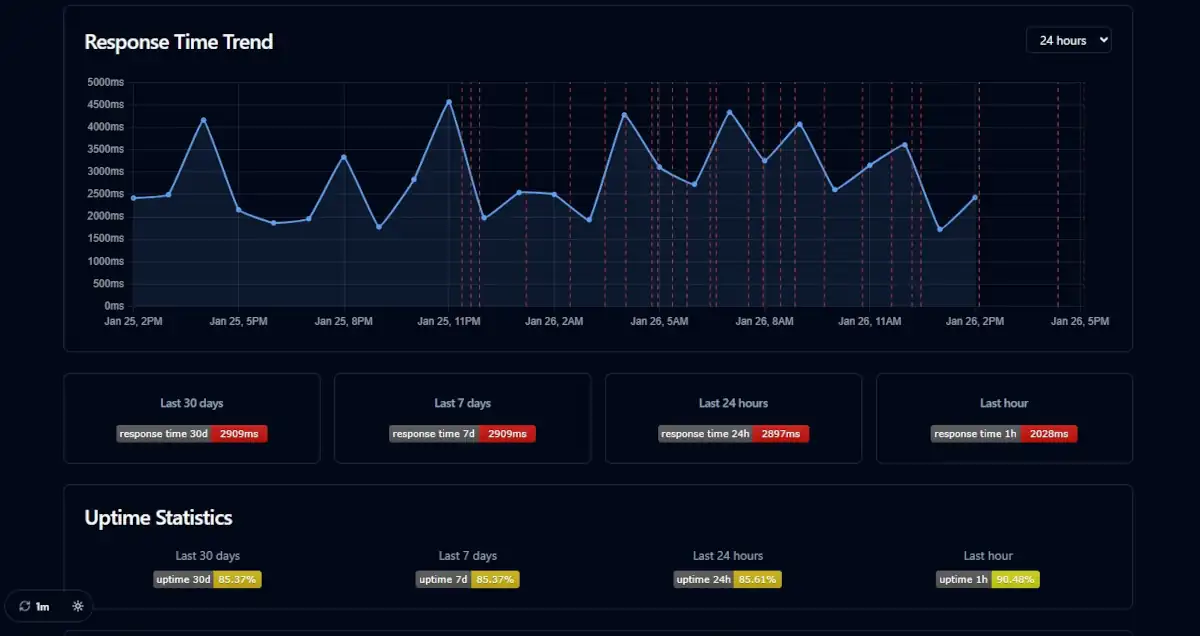
- Indicadores de estado: al seleccionar el tablero del addon correspondiente, accederás a un menú con información detallada. En la esquina superior izquierda aparecerá una de estas tres etiquetas: Operational (Funcionamiento correcto), Major Outage (Servicio caído) o Degraded Performance (Operativo, pero con lentitud).
- Gráficos de latencia: en esta sección se incluye el mismo gráfico de barras de la página principal bajo el nombre del addon. Cada línea (verde para un funcionamiento correcto o roja para un fallo) representa un monitoreo de cinco minutos. Al seleccionar cada barra, se despliega un campo de texto con información sobre el estado del addon en ese momento.

- Anuncios de incidentes: en la parte superior también se mostrará un aviso si existe un problema conocido. Por ejemplo, al abrir el tablero de Torrentio mientras el addon está bajo mantenimiento, verás un mensaje detallando la situación para que estés al tanto de la misma.
- Historial: al desplazarte hacia abajo dentro del tablero de cualquier addon, podrás consultar el registro histórico de actividad. Esta sección permite identificar con precisión los días y horas exactas en los que se produjeron caídas o interrupciones en el servicio.

Además, en la esquina inferior izquierda dispones de un menú para controlar el intervalo de actualización automática. Esta función permite configurar Stremio Status para actualizarse en periodos que van desde los 30 segundos hasta los diez minutos. Junto a esta opción, encontrarás el interruptor para activar el modo oscuro.
Stremio Status es la herramienta ideal para verificar si tu addon favorito se encuentra caído o en mantenimiento. Esta plataforma no solo te informará sobre fallos actuales, sino que te permitirá confirmar si cualquier error que hayas experimentado previamente coincide con una caída registrada.
Y tú … ¿qué opinas? ¿Qué te ha parecido Stremio Status? Cuéntanos en los comentarios y comparte este artículo en tus redes sociales si te fue de utilidad.















